 Заголовок
Наименование БУК
|
|
 Панель инструментов
|
Кнопка
|
Описание
|
|
|
Открыть рабочее окно
|
|
|
Открыть окно настроек (недоступно для данного мнемосимвола)
|
|
|
|
|
|
|
|
|
Режим ремонт
|
|
|
 Режимы работы
|
Поле
|
Описание
|
|
|
Включен ремонтный режим
|
|
|
Включен местный режим
|
|
|
Включен дистанционный режим
|
|
|
 Статус БУК
64 - пуск;
32 - разгон;
16 - движение;
11 - останов по аварийной и взаимоблокировке;
10 - останов по аварийной блокировке;
9 - останов по взаимоблокировке;
8 - оперативный останов;
7 - стоянка по аварийной и взаимоблокировке;
6 - стоянка по аварийной блокировке;
5 - стоянка по взаимоблокировке;
4 - готов.
|
|
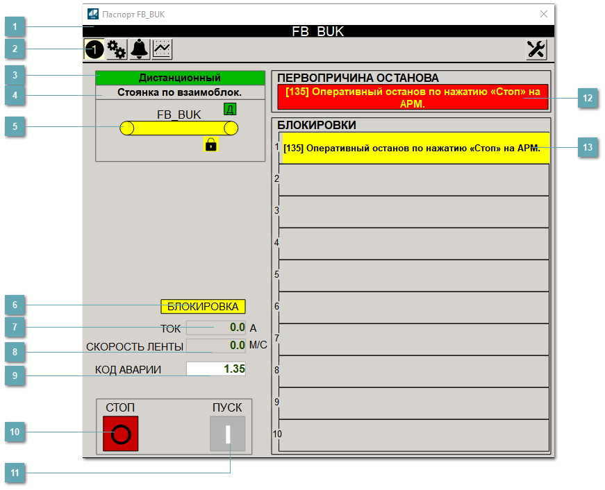
 Мнемосимвол БУК
Графическое отображение БУК на мнемосхеме.
|
|
 Поле "Блокировка"
|
Поле
|
Описание
|
|
|
Блокировки не действуют.
|
|
|
Действуют блокировки.
|
|
|
 Поле "Ток"
Отображает текущее значение тока.
|
|
 Поле "Скорость ленты"
Отображает текущее значение скорости ленты.
|
|
 Поле "Код аварии"
Отображает код первой активной блокировки в стеке.
|
|
 Кнопка "Стоп"
Посылает команду оператора на останов БУК. Блокируется в ремонтном и местном режимах.
|
|
 Кнопка "Пуск"
Посылает команду оператора на запуск БУК. Блокируется в ремонтном и местном режимах, а также при наличии активной аварии.
|
|
 Поле "Первопричина останова"
Отображает текст первопричины останова в формате: [код] расшифровка кода блокировки.
|
|
 Поле "Блокировки"
Отображает текст активной блокировки (1-10) в формате: [код] расшифровка кода блокировки.
|
|